The Agency Dashboard – Rebilling tab provides agencies with a centralized financial reporting view for rebilled services inside HighLevel. It allows you to monitor revenue, track vendor costs, measure profitability, analyze product-level performance, and review financial growth trends over time.
You can filter financial data by sub-account, product category, and date range to generate accurate and actionable insights.
Important:
The dashboard displays data for the most recent six (6) months only.
Negative revenue may appear due to subscription cancellations or prorated adjustments within the selected date range.
TABLE OF CONTENTS
- Accessing the Rebilling Dashboard
- Main Dashboard Overview
- Filtering Your Data
- Product Filter
- Date Range Filter
- Filters and Controls
- Key Metrics and Reporting Widgets
- Include Only Rebilled Transactions
- Reselling Reporting Layout (Usage vs Subscription products)
- Understanding Financial Metrics
- Distribution Reports
- Growth Reports
- Example Walk-Through
- Frequently Asked Questions
- Related Articles
Accessing the Rebilling Dashboard
To access the dashboard:
Log in to Agency View.
Click Agency Dashboard from the left navigation.
Select the Rebilling tab.
This opens the complete financial reporting interface for rebilling activity.
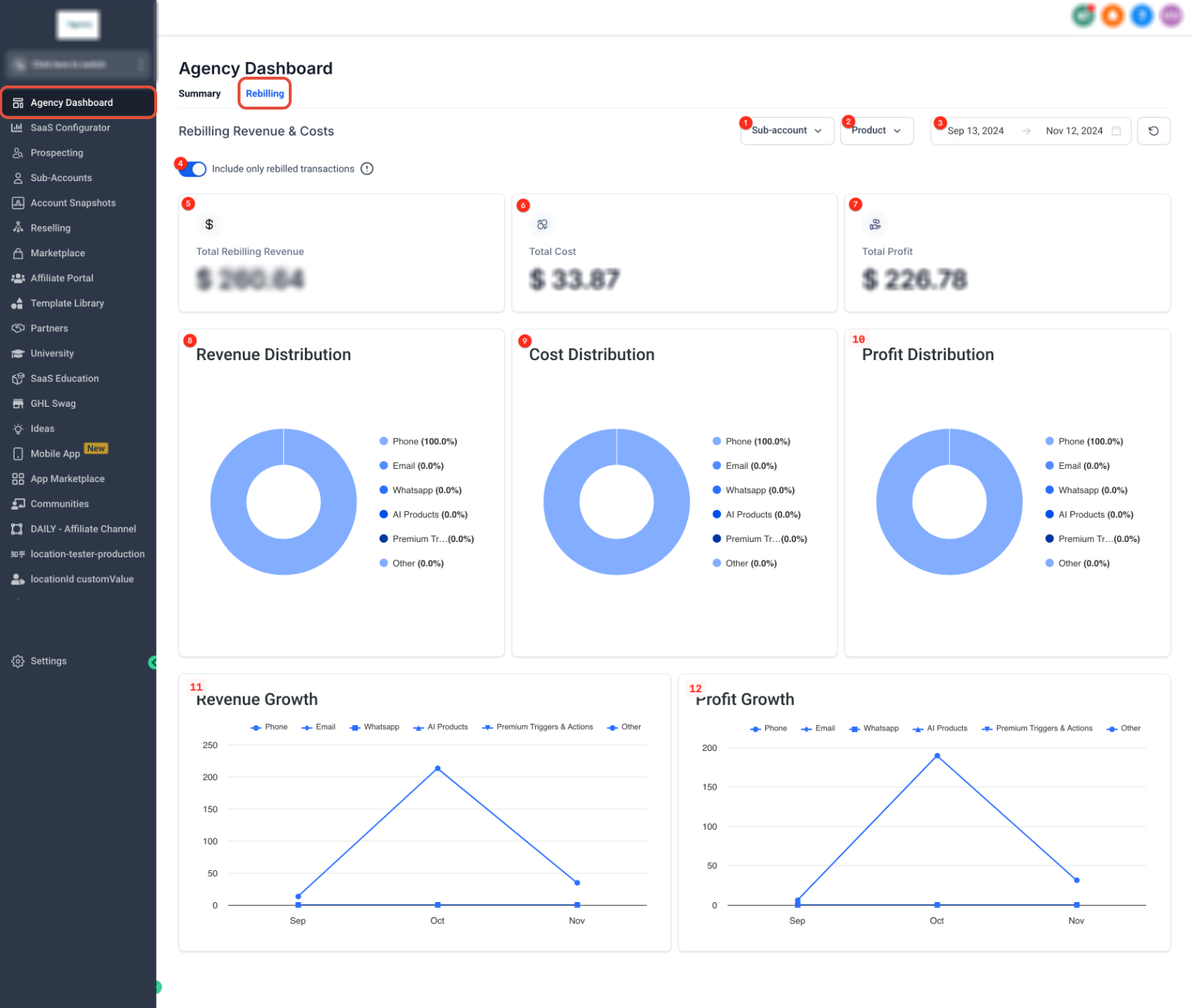
Main Dashboard Overview
The Rebilling Dashboard provides a full financial snapshot of your agency’s rebilling performance. At the top, you will find filters for Sub-account, Product, and Date Range, along with a toggle to include only rebilled transactions. Below the filters, summary cards display Total Revenue, Total Cost, and Total Profit. The lower sections provide distribution charts and growth reports for deeper financial analysis.
Filtering Your Data
Filtering allows you to narrow financial reporting based on specific accounts, products, or time periods.
Sub-account Filter
The Sub-account dropdown allows you to filter results by one or multiple client accounts. This helps isolate financial performance for specific businesses under your agency.
You can search by name, select multiple accounts, apply the filter, or clear selections to reset results.

When multiple accounts are selected, the dashboard updates to reflect the combined financial activity of those selected sub-accounts.
Product Filter
The Product dropdown allows you to filter revenue, cost, and profit data by service category. This enables agencies to evaluate financial performance by product type, such as Phone, Email, WhatsApp, LC Premium Triggers & Actions, or AI Products.
Selecting specific products helps identify which services generate the most revenue and which incur the highest costs.
Date Range Filter
The date selector allows you to define a custom reporting period. You can select a start and end date to analyze financial performance within a specific timeframe.
After selecting the desired range, click Confirm to apply the filter and refresh the dashboard results.
Filters and Controls
Use filters and controls to focus your reporting:
Sub-account filter
Product filter
Date range
Include only rebilled transactions toggle (shows only successfully rebilled transactions when enabled)
Export
Refresh
The “Include only rebilled transactions” toggle affects whether absorbed (non-rebilled) usage costs appear in calculations.
Key Metrics and Reporting Widgets
Usage Products includes:
Summary: Total Rebilled Revenue, Total Cost, Total Profit
Distribution: Revenue Distribution, Cost Distribution, Profit Distribution (by product)
Trends: Revenue Growth and Profit Growth over time (product-level)
Include Only Rebilled Transactions
The Include only rebilled transactions toggle ensures that calculations reflect only transactions that were successfully charged to clients.
When enabled, financial totals exclude non-rebilled usage costs. When disabled, usage costs that were not billed to clients may still appear in calculations.
For accurate profitability reporting, this toggle should be enabled.
Reselling Reporting Layout (Usage vs Subscription products)
The Rebilling/Reselling reporting view is organized into two sections:
Usage Products: Reporting for usage-based services you rebill to sub-accounts.
Subscription Products: Reporting for subscription-based services you resell to sub-accounts.
Understanding Financial Metrics
The dashboard provides three key financial summary cards:
Total Rebilling Revenue represents the total amount charged to clients during the selected period.
Total Cost represents vendor or usage costs incurred during the selected timeframe.
Total Profit is calculated as Total Rebilling Revenue minus Total Cost and reflects gross profit for the filtered data.
Distribution Reports
Distribution charts provide a visual breakdown of revenue, cost, and profit across product categories. These charts display percentage contributions per product, allowing agencies to identify high-performing services and cost-intensive categories.
Revenue Distribution shows where income is generated, Cost Distribution shows where expenses are incurred, and Profit Distribution reflects margin allocation by product.
Growth Reports
Growth reports track financial performance over time.
Revenue Growth displays revenue trends across the selected date range and allows comparison by product.
Profit Growth displays profit trends after deducting costs, helping agencies evaluate margin performance and financial trajectory.
Hovering over chart points reveals exact values for specific dates.
Example Walk-Through
Assume that during October your agency generated $10,000 in Phone revenue and $5,000 in Email revenue, resulting in total revenue of $15,000. During the same period, Phone costs were $8,000 and Email costs were $3,000, resulting in total costs of $11,000.
The dashboard would display:
Total Rebilling Revenue: $15,000
Total Cost: $11,000
Total Profit: $4,000
The distribution charts would reflect the percentage split between Phone and Email, and the growth charts would compare this performance to previous months within the selected date range.
Frequently Asked Questions
Q: How is Total Profit calculated?
Total Profit is calculated by subtracting Total Cost from Total Rebilling Revenue and reflects the selected sub-accounts, products, date range, and rebilled-only toggle settings.
Q: Why does my dashboard show negative revenue?
Negative revenue may appear when subscription cancellations, prorated adjustments, or refunds occur within the selected date range, temporarily reducing revenue totals.
Q: Why don’t my numbers match my Stripe payouts?
The Rebilling Dashboard reflects usage charges and calculated profit but does not include Stripe processing fees, payout timing differences, or manual refunds processed outside the platform.
Q: Why can’t I see data older than six months?
The Rebilling Dashboard only displays financial data for the most recent six months. Older data must be accessed through your billing provider or accounting system.
Q: What happens if I disable “Include only rebilled transactions”?
When disabled, usage costs that were not billed to clients may be included in calculations. When enabled, only successfully rebilled transactions are reflected.
Related Articles
Rebilling, Reselling, and Wallets Explained
Agency Dashboard – Summary Tab
Was this article helpful?
That’s Great!
Thank you for your feedback
Sorry! We couldn't be helpful
Thank you for your feedback
Feedback sent
We appreciate your effort and will try to fix the article


